N'oubliez pas d'accueillir les nouveaux membres par un petit mot dans la rubrique « Nos membres se présentent »  :)

Erreur openGL/Mesa sujet résolu Le sujet est résolu

Problèmes d'affichage correct.
Avatar du membre
Rudy
Membre confirmé
Membre confirmé

Membre posteur à minima
Messages : 69
Enregistré(e) le : jeu. 21 mai 2020 19:33
Nb de « J’aime » donnés: 10
Nb de « J’aime » reçus: 18
A été remercié(e) : 21 fois

Erreur openGL/Mesasujet résolu

Message n° 1


Message par Rudy »

Bonjour à tous,
Suite à la mise à jours vers Zorin 16.1, je ne peux faire des jeux.
J'ai une erreur type : X Error of failed request: GLXBadFBConfig
Peux importe si je vais sur Xorg ou Wayland, aucun jeu ou benchmark ne démarre ( Minecraft ou Unigine).

Sur le deuxième temps, impossible d'activer le décodage matériel sur Chromium et sur Firefox.
J'ai réussi à les régler mais je consomme entre 10 et 15% du cpu en 360p ... 

Merci pour vos lumières ;) 
0 J'aime ce message
MSI CUBI N5 JSL Pentium Silver N6000 - Intel Graphics UHD Jasper Lake, 8 Go RAM, Zorin 16.2
Avatar du membre
Blind114
Administrateur
Administrateur

Membre super posteur
Messages : 786
Enregistré(e) le : lun. 14 sept. 2020 10:51
Localisation : Montpellier
Système(s) d'exploitation : Kali, Zorin, Manjaro, LinuxMint, Windows, Raspbian, Lakka, Q4OS, Parrot Os, Debian
Nb de « J’aime » donnés: 422
Nb de « J’aime » reçus: 383
A remercié : 420 fois
A été remercié(e) : 239 fois
Genre :

Erreur openGL/Mesa

Message n° 2


Message par Blind114 »

Salut @Rudy;
Je n'ai pas cherché très loin, mais dans le pire des cas tu peux toujours faire un "downgrade" de ta distro, mais le problème semble plus venir de wine que de zorin en première lecture.
Le plus simple serait quand même de trouver une soluce plus directe.
Une piste à voir si ça convient ?
Autre piste ?
0 J'aime ce message
"Le progrès technique est comme une hache qu'on aurait mise dans les mains d'un psychopathe." A. Einstein
A vous de voir de la hache ou du psychopathe, de qui je suis le plus proche !  :musele:
Avatar du membre
Rudy
Membre confirmé
Membre confirmé

Membre posteur à minima
Messages : 69
Enregistré(e) le : jeu. 21 mai 2020 19:33
Nb de « J’aime » donnés: 10
Nb de « J’aime » reçus: 18
A été remercié(e) : 21 fois

Erreur openGL/Mesa

Message n° 3


Message par Rudy »

Salut Blind114, j'ai lu les différents forums mais je ne comprend pas leur solution 😶
Obtenir une solution de contournement par set‎: export MESA_GL_VERSION_OVERRIDE=4.5
Ils disent aussi de le mettre dans le fichier ~/.pam_environment (créer s’il n’existe pas), se déconnecter et se reconnecter.
Se que j'ai fait en créent le dossier dans mon dossier personnel si j'ai bien compris mais toujours cette erreur.
0 J'aime ce message
MSI CUBI N5 JSL Pentium Silver N6000 - Intel Graphics UHD Jasper Lake, 8 Go RAM, Zorin 16.2
Avatar du membre
Blind114
Administrateur
Administrateur

Membre super posteur
Messages : 786
Enregistré(e) le : lun. 14 sept. 2020 10:51
Localisation : Montpellier
Système(s) d'exploitation : Kali, Zorin, Manjaro, LinuxMint, Windows, Raspbian, Lakka, Q4OS, Parrot Os, Debian
Nb de « J’aime » donnés: 422
Nb de « J’aime » reçus: 383
A remercié : 420 fois
A été remercié(e) : 239 fois
Genre :

Erreur openGL/Mesa

Message n° 4


Message par Blind114 »

@Rudy,
Je n'ai pas avancé sur cette question, il faut chercher, la piste de l'origine du problème provenant de wine est potentiellement intéressante.
De ce que j'avais lu, en fait ils préconisaient de faire un downgrade de wine en quelque sorte.
A mon sens il faut appeler les grands gourous de la soluce à la rescousse, car je n'ai malheureusement que trop peu de temps pour chercher et analyser les choses, donc si @jlb, @roger et @Mickael ont une idée et une approche différente, l'important est et reste de trouver une solution.
Je renifle d'autres pistes sur le net @+
0 J'aime ce message
"Le progrès technique est comme une hache qu'on aurait mise dans les mains d'un psychopathe." A. Einstein
A vous de voir de la hache ou du psychopathe, de qui je suis le plus proche !  :musele:
Avatar du membre
roger
Administrateur
Administrateur

Membre super posteur
Messages : 3153
Enregistré(e) le : mer. 4 avr. 2018 15:54
Localisation : Normandie ( Orne )
Système(s) d'exploitation : Mes systèmes d'exploitation:

Linux Mint, Cinamon,
LMDE 4 & LMDE 5,
Windows 10 Pro sur SSD

Le tout installé sur 2 SSD et 3 Disques Durs branchés dans ma tour.


LMDE 5 :P
A ma préférence entre autre sur le reste.

Petit secret ci dessous...sur tout mes navigateurs web installés chez moi:

Image
Firefox mon fidèle compagnon depuis des années.

Waterfox qui le remplace à ce jour.
Image

Webmaster investi je suis obligé bien entendu de tenir compte des navigateurs web que pourraient utiliser ceux qui me font confiance...

Donc bien, entendu j'ai aussi d'autres navigateurs web installés sur mon pc comme ceux ci ci dessous:

Floorp un top du top qui devrait prochainement remplacer mon navigateur adoré!!!
Microsoft Edge
Google Chrome
Chromium
Nb de « J’aime » donnés: 2272
Nb de « J’aime » reçus: 581
A remercié : 1328 fois
A été remercié(e) : 294 fois
Contact :

Erreur openGL/Mesa

Message n° 5


Message par roger »

Blind114 a écrit : lun. 4 avr. 2022 20:10 une idée et une approche différente, l'important est et reste de trouver une solution.

Pour ma part je n'utilise pas wine ni sa version hq pour faire tourner mes jeux mais plutôt PlayOnLinux qui importe l'environnement wine et dans lequel je fais tourner les jeux normaux de windows (ainsi que ceux en flash*).
C'est une solution qui serait à essayer pour toi @Rudy tu devrais trouver playonlinux depuis le gestionnaire de logiciel de ton zorin ou depuis synaptic si tu l'as installé.


*Pour récupérer et pouvoir relire de nouveau n'importe quel fichier en flash (swf) j'ai d'ailleurs il y a peu crée un excellent tuto ici
1 J'aime ce message
La science c'est comme la culture :
On la sème, cultive , récolte ( PAS LE POGNON MAIS LE BOULOT !!! ) et surtout on la partage en commun ...
Avatar du membre
jlb
Membre émérite
Membre émérite

Membre super posteur
Messages : 4091
Enregistré(e) le : mer. 11 avr. 2018 08:31
Localisation : Hautes-Pyrénées (65)
Nb de « J’aime » donnés: 532
Nb de « J’aime » reçus: 2140
A remercié : 773 fois
A été remercié(e) : 1194 fois

Erreur openGL/Mesa

Message n° 6


Message par jlb »

Rudy a écrit : lun. 4 avr. 2022 19:25 Ils disent aussi de le mettre dans le fichier ~/.pam_environment (créer s’il n’existe pas), se déconnecter et se reconnecter.
Se que j'ai fait en créent le dossier dans mon dossier personnel si j'ai bien compris mais toujours cette erreur.
Je suppose que c'est un lapsus et que tu as bien créé un fichier, @Rudy, et un fichier caché...
Mais as-tu essayé la solution provisoire indiquée au même endroit, et tapé cette ligne dans un terminal avant de lancer ton jeu ? — même si ce qui marche sur Arch ne convient pas forcément à Ubuntu...

Code : Tout sélectionner

export MESA_GL_VERSION_OVERRIDE=4.5
 
Blind114 a écrit : lun. 4 avr. 2022 20:10 [...] donc si @jlb, @roger et @Mickael ont une idée et une approche différente, l'important est et reste de trouver une solution.
Ne jouant qu'au Shisen-Shô...
 

Code : Tout sélectionner

sudo apt update && sudo apt install kshisen
... je ne sais rien ce ces problèmes. 😷

Pour proposer une approche différente, plutôt que de downgrader la distribution comme l'envisageait @Blind114, je suggèrerais au contraire d'upgrader Mesa. Cette page pourrait peut-être t'intéresser pour essayer de faire tourner une version plus récente que celle qui est fournie par le dépôt "Focal". Regarde aussi la page vers laquelle pointe l'avertissement — on trouve des actualisations pour Ubuntu 20.04.

Ceci dit — et c'est peut-être ce à quoi @Blind114 faisait allusion —, le plus simple serait sans doute d'installer une version antérieure de Zorin dans une partition "spéciale jeux" de ton DD : une 16.0, à condition de désactiver les mises à jour automatiques, ou pourquoi pas une Zorin 15 si tes jeux fonctionnaient déjà avec elle ? L'essentiel étant d'éviter le genre d'actualisation qui a causé ton problème.

Bref, dans tous les cas, je n'ai que des contournements à proposer, en attendant que le problème se règle en amont... 😷

 
1 J'aime ce message
 
Avatar du membre
jlb
Membre émérite
Membre émérite

Membre super posteur
Messages : 4091
Enregistré(e) le : mer. 11 avr. 2018 08:31
Localisation : Hautes-Pyrénées (65)
Nb de « J’aime » donnés: 532
Nb de « J’aime » reçus: 2140
A remercié : 773 fois
A été remercié(e) : 1194 fois

Erreur openGL/Mesa

Message n° 7


Message par jlb »

Blind114 a écrit : lun. 4 avr. 2022 20:10 Je n'ai pas avancé sur cette question, il faut chercher, la piste de l'origine du problème provenant de wine est potentiellement intéressante.
De ce que j'avais lu, en fait ils préconisaient de faire un downgrade de wine en quelque sorte.
Je n'ai pas creusé dans ce sens, @Blind114, mais si Wine est en cause, l'upgrader au lieu de le downgrader ne pourrait-il pas apporter la solution, Zorin 16 en étant encore à la version 5 alors que la 7.0 vient de sortir ?

Pour l'installer, entrer ces lignes de commande l'une après l'autre dans le terminal (CRTL ALt t). On trouvera les explications ici — ce site fourmille de tutos de jeux qui pourront en intéresser certains :
 

Code : Tout sélectionner

sudo dpkg --add-architecture i386
wget -nc https://dl.winehq.org/wine-builds/winehq.key
sudo apt-key add winehq.key
sudo add-apt-repository 'deb https://dl.winehq.org/wine-builds/ubuntu/ focal main'
sudo apt update
sudo apt remove wine
sudo apt install --install-recommends winehq-stable
Pour configurer Wine, taper :
 

Code : Tout sélectionner

winecfg

J'ai essayé, ça a l'air de marcher :

winecfg.png

Mais seul @Rudy pourra dire si ça résout son problème...   :-/


 
1 J'aime ce message
 
Avatar du membre
Rudy
Membre confirmé
Membre confirmé

Membre posteur à minima
Messages : 69
Enregistré(e) le : jeu. 21 mai 2020 19:33
Nb de « J’aime » donnés: 10
Nb de « J’aime » reçus: 18
A été remercié(e) : 21 fois

Erreur openGL/Mesa

Message n° 8


Message par Rudy »

Salut !
Après recherche approfondi et test de distribution (Linux Mint, Mageia 8, Fedora 35 et Zorin 16), c'est le pilote MESA qui a été modifié ! 
​​​​​​Les pilotes classiques de Mesa ont été retirés - Affectant ATI R100 / R200 et plus - Phoronix
Pour corriger le souci, j'ai réussi à mettre la main sur une carte mère avec GPU nvidia et Nouveau pourra maintenir un peu plus longtemps le laptop. 

Edit: J'ai fais pas mal de manipulation, et aussi celle-ci dessus mais aucun changement jlb et Roger :(, copier le "override" et laisser le terminal puis démarrer un jeu mais erreur !  :@
Merci les gars pour votre aide  :) !
0 J'aime ce message
MSI CUBI N5 JSL Pentium Silver N6000 - Intel Graphics UHD Jasper Lake, 8 Go RAM, Zorin 16.2
Avatar du membre
Blind114
Administrateur
Administrateur

Membre super posteur
Messages : 786
Enregistré(e) le : lun. 14 sept. 2020 10:51
Localisation : Montpellier
Système(s) d'exploitation : Kali, Zorin, Manjaro, LinuxMint, Windows, Raspbian, Lakka, Q4OS, Parrot Os, Debian
Nb de « J’aime » donnés: 422
Nb de « J’aime » reçus: 383
A remercié : 420 fois
A été remercié(e) : 239 fois
Genre :

Erreur openGL/Mesa

Message n° 9


Message par Blind114 »

@Rudy,
Content que tu aies trouvé une solution à ton problème, un peu frustré quelle soit matérielle, mais seul le résultat compte.  :D
J'aurais aimé que nous trouvions une soluce qui ne contraigne pas à modifier du matos, tant pis.
Du coup, même si ton souci est résolu, je serais tenté de te demander de ne pas le marqué comme tel.
Qui sait un jour peut-être quelqu'un nous livrera une soluce logicielle.  :P ​​​​​​​
0 J'aime ce message
"Le progrès technique est comme une hache qu'on aurait mise dans les mains d'un psychopathe." A. Einstein
A vous de voir de la hache ou du psychopathe, de qui je suis le plus proche !  :musele:
Avatar du membre
jlb
Membre émérite
Membre émérite

Membre super posteur
Messages : 4091
Enregistré(e) le : mer. 11 avr. 2018 08:31
Localisation : Hautes-Pyrénées (65)
Nb de « J’aime » donnés: 532
Nb de « J’aime » reçus: 2140
A remercié : 773 fois
A été remercié(e) : 1194 fois

Erreur openGL/Mesa

Message n° 10


Message par jlb »

Rudy a écrit : ven. 8 avr. 2022 21:35 Après recherche approfondi et test de distribution (Linux Mint, Mageia 8, Fedora 35 et Zorin 16), c'est le pilote MESA qui a été modifié ! 
​​​​​​Les pilotes classiques de Mesa ont été retirés - Affectant ATI R100 / R200 et plus - Phoronix
Pour corriger le souci, j'ai réussi à mettre la main sur une carte mère avec GPU nvidia et Nouveau pourra maintenir un peu plus longtemps le laptop. 
Question contournement, je n'avais pas songé au contournement matériel !  :D
Mais je suis assez d'accord avec @Blind114.
Question bête, @Rudy : tu n'as pas songé à installer la version Amber qui conserve les pilotes qui allaient bien ?
Il faut la compiler, mais ce n'est pas très compliqué, il faut juste installer deux aplications (meson et ninja) pour suivre la méthode préconisée.

Ou alors, passer par Arch ou Manjaro : la version Amber est dans le dépôt officiel et pacman se charge de tout...












 
0 J'aime ce message
 
Avatar du membre
roger
Administrateur
Administrateur

Membre super posteur
Messages : 3153
Enregistré(e) le : mer. 4 avr. 2018 15:54
Localisation : Normandie ( Orne )
Système(s) d'exploitation : Mes systèmes d'exploitation:

Linux Mint, Cinamon,
LMDE 4 & LMDE 5,
Windows 10 Pro sur SSD

Le tout installé sur 2 SSD et 3 Disques Durs branchés dans ma tour.


LMDE 5 :P
A ma préférence entre autre sur le reste.

Petit secret ci dessous...sur tout mes navigateurs web installés chez moi:

Image
Firefox mon fidèle compagnon depuis des années.

Waterfox qui le remplace à ce jour.
Image

Webmaster investi je suis obligé bien entendu de tenir compte des navigateurs web que pourraient utiliser ceux qui me font confiance...

Donc bien, entendu j'ai aussi d'autres navigateurs web installés sur mon pc comme ceux ci ci dessous:

Floorp un top du top qui devrait prochainement remplacer mon navigateur adoré!!!
Microsoft Edge
Google Chrome
Chromium
Nb de « J’aime » donnés: 2272
Nb de « J’aime » reçus: 581
A remercié : 1328 fois
A été remercié(e) : 294 fois
Contact :

Erreur openGL/Mesa

Message n° 11


Message par roger »

Rudy a écrit : ven. 8 avr. 2022 21:35 c'est le pilote MESA qui a été modifié ! 
Comme dab les devs ne pensent qu'à eux sans se soucier des utilisateurs et de "leur vieux matos" discussion que j'ai souvent eu avec certains membres du forum...@Blind114 ne me contredira sur cette réflexion car il connaît bien le sujet  :)

L'argument donné est souvent le même: faire des économies de temps et d'écritures de ligne.....et cela a pour nom OBSOLESCENCE PROGRAMMÉE pour forcer la main dans l'investissement d'un nouveau matos!!!!
Copier et traduit en français depuis ton lien donné cher @Rudy 

Donc pas de vraies pertes ici en fin de compte à part i915, ATI Radeon R100/R200 et certaines des plus anciennes cartes graphiques NVIDIA sur le code Nouveau original. En plus de supprimer ces anciens pilotes, cette suppression permet également de supprimer d'autres codes de pilotes Mesa classiques.
Tout cela permet de supprimer plus de 49 000 lignes de code de Mesa principal.

Donc, Mesa classic est maintenant supprimé pour Mesa 22.0 et nous verrons dans quelle mesure cette branche "Amber" est maintenue à l'avenir. Pour ceux qui utilisent des GPU modernes, c'est une victoire car cela réduit le fardeau de maintenance pour les développeurs principaux
Heureusement que pour les vieilles bagnoles de collection (style De Dion Bouton, Peugeot et j'en passe) des passionnés continuent eux de développer et fabriquer des pièces de rechange quand les tiotes voitures sont entrées dans la catégories "voitures de collection" et puissent ainsi grâce à eux pouvoir continuer à rouler sur toutes les routes du monde;

Rendre obsolètes ainsi de vieux ordinateurs (et parfois même de forts récent pc) en faisant en sorte qu'un seul de leur composant ne soient plus pris en charge....et bien c'est dire que dans ce nouveau monde seul le pognon compte et pas le pognon que doivent dépenser les utilisateurs qui veulent garder leur machine adorées en état de marche :@

Je dis ça mais j'ai rien dit bien entendu :angel:
0 J'aime ce message
La science c'est comme la culture :
On la sème, cultive , récolte ( PAS LE POGNON MAIS LE BOULOT !!! ) et surtout on la partage en commun ...
Avatar du membre
Rudy
Membre confirmé
Membre confirmé

Membre posteur à minima
Messages : 69
Enregistré(e) le : jeu. 21 mai 2020 19:33
Nb de « J’aime » donnés: 10
Nb de « J’aime » reçus: 18
A été remercié(e) : 21 fois

Erreur openGL/Mesa

Message n° 12


Message par Rudy »

Oui c'est de l'obsolescence programmée mais au bout d'un moment nécessaire. Déjà c'est bien d'avoir créé une branche pour les vieux GPU intégrés mais j'étais depuis 6 mois à la recherche d'une carte-mère fonctionnelle ! Maintenant que je l'ai, je sais que ça chauffera un peu plus mais j'aurai plus de puissance pour les vidéos et petits jeux. L'avantage des Dell c'est qu'il y en a beaucoup ! Donc les pièces détachées se trouvent en quantités :) Je me tâte pour un écran d'une résolution plus importante, de 1280x800 à 1600x900 pour un pitch plus petit. Avec le GPU de nVidia, Zorin 16 pourrait mieux s'exprimer car elle disposera de sa propre mémoire. Je dois juste corriger le refroidisseur qui n'est pas assez en contact sur le GPU, mais ça c'est une autre histoire les gars ! 😀
1 J'aime ce message
MSI CUBI N5 JSL Pentium Silver N6000 - Intel Graphics UHD Jasper Lake, 8 Go RAM, Zorin 16.2
Avatar du membre
roger
Administrateur
Administrateur

Membre super posteur
Messages : 3153
Enregistré(e) le : mer. 4 avr. 2018 15:54
Localisation : Normandie ( Orne )
Système(s) d'exploitation : Mes systèmes d'exploitation:

Linux Mint, Cinamon,
LMDE 4 & LMDE 5,
Windows 10 Pro sur SSD

Le tout installé sur 2 SSD et 3 Disques Durs branchés dans ma tour.


LMDE 5 :P
A ma préférence entre autre sur le reste.

Petit secret ci dessous...sur tout mes navigateurs web installés chez moi:

Image
Firefox mon fidèle compagnon depuis des années.

Waterfox qui le remplace à ce jour.
Image

Webmaster investi je suis obligé bien entendu de tenir compte des navigateurs web que pourraient utiliser ceux qui me font confiance...

Donc bien, entendu j'ai aussi d'autres navigateurs web installés sur mon pc comme ceux ci ci dessous:

Floorp un top du top qui devrait prochainement remplacer mon navigateur adoré!!!
Microsoft Edge
Google Chrome
Chromium
Nb de « J’aime » donnés: 2272
Nb de « J’aime » reçus: 581
A remercié : 1328 fois
A été remercié(e) : 294 fois
Contact :

Erreur openGL/Mesa

Message n° 13


Message par roger »

Rudy a écrit : sam. 9 avr. 2022 13:30 Avec le GPU de nVidia, Zorin 16 pourrait mieux s'exprimer
J'ai moi aussi une carte Nvidia dans ma tour et sous tout mes OS (Zorin, LMDE ou mint) j'ai toujours ensuite pris la sage précaution d'activer les pilotes propriétaires de ma carte graphique. Il faut savoir en effet qu'un système linux installe en tout premier lieu un pilote générique à la carte graphique d'un portable, pc ou autre et que c'est bien mieux d'installer le pilote propriétaire...
Nvidea est une marque qui tourne bien sur les distros linux et tu devrais normalement avec ta nouvelle carte mère et cette puce graphique faire tourner les jeux qui te plaisent dans ton zorin16 pro....

Pour info Wine et WineHQ sont moins top que PlayOnLinux.....je les avais déjà testé les versions Wine et j'ai vite vu la différence pour exploiter les softwares de chez Windows.
Avantage de POL c'est qu'il installe son propre wine et est bien plus souple et fiable que le Wine original :D
1 J'aime ce message
La science c'est comme la culture :
On la sème, cultive , récolte ( PAS LE POGNON MAIS LE BOULOT !!! ) et surtout on la partage en commun ...
Avatar du membre
Rudy
Membre confirmé
Membre confirmé

Membre posteur à minima
Messages : 69
Enregistré(e) le : jeu. 21 mai 2020 19:33
Nb de « J’aime » donnés: 10
Nb de « J’aime » reçus: 18
A été remercié(e) : 21 fois

Erreur openGL/Mesa

Message n° 14


Message par Rudy »

Ok, je note @roger  😉
0 J'aime ce message
MSI CUBI N5 JSL Pentium Silver N6000 - Intel Graphics UHD Jasper Lake, 8 Go RAM, Zorin 16.2
Avatar du membre
Rudy
Membre confirmé
Membre confirmé

Membre posteur à minima
Messages : 69
Enregistré(e) le : jeu. 21 mai 2020 19:33
Nb de « J’aime » donnés: 10
Nb de « J’aime » reçus: 18
A été remercié(e) : 21 fois

Erreur openGL/Mesa

Message n° 15


Message par Rudy »

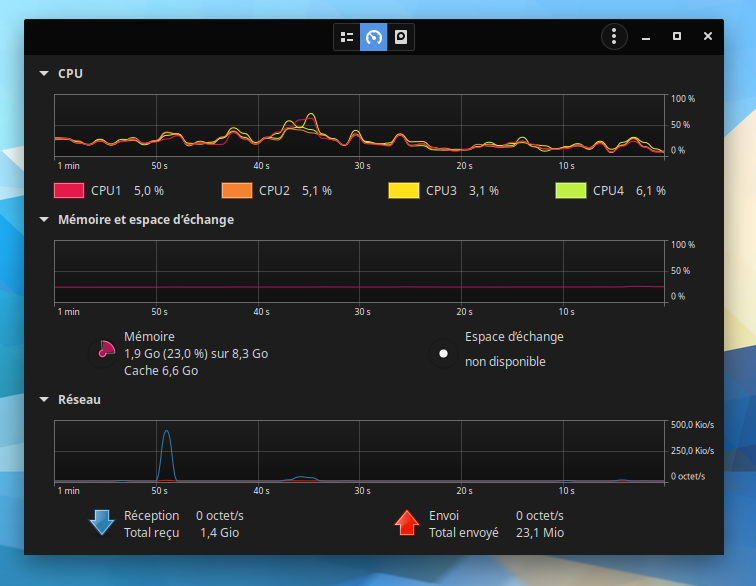
Salut. En attendant le pad thermique Carbonaut, quel est votre utilisation cpu lors d'une lecture firefox ou autres navigateur web ?
Je n'arrivais pas à descendre sous la barre des 20% en 1080p sous youtube ou netflix. Une consommation énorme du cpu malgré les nombreux éléments trouvés sur le web.
0 J'aime ce message
MSI CUBI N5 JSL Pentium Silver N6000 - Intel Graphics UHD Jasper Lake, 8 Go RAM, Zorin 16.2
Avatar du membre
jlb
Membre émérite
Membre émérite

Membre super posteur
Messages : 4091
Enregistré(e) le : mer. 11 avr. 2018 08:31
Localisation : Hautes-Pyrénées (65)
Nb de « J’aime » donnés: 532
Nb de « J’aime » reçus: 2140
A remercié : 773 fois
A été remercié(e) : 1194 fois

Erreur openGL/Mesa

Message n° 16


Message par jlb »

Rudy a écrit : mar. 12 avr. 2022 09:58 [...] quel est votre utilisation cpu lors d'une lecture firefox ou autres navigateur web ?
Je n'arrivais pas à descendre sous la barre des 20% en 1080p sous youtube [...]
Comme personne ne te répond, @Rudy, c'est moi qui m'y colle...  :D

On va dire que c'est la faute à Zorin et/ou Ubuntu, parce que j'ai à peu près les mêmes résultats que toi sur Ubuntu Budgie 20.04 et Zorin 16 Core. Je trouvais ça "normal", jusqu'à ce que j'essaye sur une autre distribution, qui ne repose sur rien de connu, ni Debian, ni Ubuntu, ni Arch.

Voici ce que ça donne avec Brave et plusieurs onglets ouverts, dont une vidéo Youtube :

cpu.png

Là encore, c'est à relativiser : il y a forcément des pointes à des valeurs supérieures, mais dans l'ensemble, ça retombe assez vite et le ventilateur ne s'emballe pas.
1 J'aime ce message
 
Avatar du membre
Blind114
Administrateur
Administrateur

Membre super posteur
Messages : 786
Enregistré(e) le : lun. 14 sept. 2020 10:51
Localisation : Montpellier
Système(s) d'exploitation : Kali, Zorin, Manjaro, LinuxMint, Windows, Raspbian, Lakka, Q4OS, Parrot Os, Debian
Nb de « J’aime » donnés: 422
Nb de « J’aime » reçus: 383
A remercié : 420 fois
A été remercié(e) : 239 fois
Genre :

Erreur openGL/Mesa

Message n° 17


Message par Blind114 »

Chers amis,
Effectivement je n'ai pas répondu et pour cause avec mes 48 threads, mes taux d'occupation CPU sont de l'ordre de 0,3 %, du coup je me suis auto censuré 😉😭
1 J'aime ce message
"Le progrès technique est comme une hache qu'on aurait mise dans les mains d'un psychopathe." A. Einstein
A vous de voir de la hache ou du psychopathe, de qui je suis le plus proche !  :musele:
Avatar du membre
Rudy
Membre confirmé
Membre confirmé

Membre posteur à minima
Messages : 69
Enregistré(e) le : jeu. 21 mai 2020 19:33
Nb de « J’aime » donnés: 10
Nb de « J’aime » reçus: 18
A été remercié(e) : 21 fois

Erreur openGL/Mesa

Message n° 18


Message par Rudy »

Chers amis, merci pour vos réponses ! Une photo comme jlb ou le taux d'occupation de Blind114 me suffisait amplement pour comprendre que j'ai bien un loup.
Mon petit pc ayant des soucis d'ordre d'obsolescences programmées voir d'usure, je suis passé à un Lenovo Y520 que j'utilisais uniquement lors des vacances ( i5-7300HQ - UHD630/GTX1050). De là j'ai mis Zorin 16.1 et tout c'est installer sans mon intervention ! Le "nVidia on demand" fonctionne bien, j'ai réussi à essayer le bench d'Unigine avec la CG et non le UHD ( content de moi car je ne comprenais pas pourquoi c'était l'intel qui prenait) Minecraft prend bien la GTX. On va passer à Steam ! Pour Firefox ou Chromium, je n'ai pu que descendre à 20-25% maxi au niveau de l'occupation CPU (1080p), c'est encore beaucoup par rapport à vous deux 😑 ( question de temps).
 
0 J'aime ce message
MSI CUBI N5 JSL Pentium Silver N6000 - Intel Graphics UHD Jasper Lake, 8 Go RAM, Zorin 16.2
Avatar du membre
jlb
Membre émérite
Membre émérite

Membre super posteur
Messages : 4091
Enregistré(e) le : mer. 11 avr. 2018 08:31
Localisation : Hautes-Pyrénées (65)
Nb de « J’aime » donnés: 532
Nb de « J’aime » reçus: 2140
A remercié : 773 fois
A été remercié(e) : 1194 fois

Erreur openGL/Mesa

Message n° 19


Message par jlb »

Rudy a écrit : jeu. 14 avr. 2022 10:33 Pour Firefox ou Chromium, je n'ai pu que descendre à 20-25% maxi au niveau de l'occupation CPU (1080p), c'est encore beaucoup par rapport à vous deux 😑 ( question de temps).
Pour bricoler la configuration de @Blind114, ce n'est pas seulement une question de temps : c'est aussi, à tout le moins, une question de savoir faire...   :D
 
 Lenovo Legion 5 Y520-80IKBN i5-7300HQ - GTX1050 2Go Zorin
Je suppose que "2Go", c'est la capacité de la RAM. Si ton ordinateur le permet et si tu trouves ça dans le commerce, tu gagnerais à la doubler (ou plus), en choisissant le cas échéant des barrettes d'une fréquence supérieure. 
 
0 J'aime ce message
 
Avatar du membre
Rudy
Membre confirmé
Membre confirmé

Membre posteur à minima
Messages : 69
Enregistré(e) le : jeu. 21 mai 2020 19:33
Nb de « J’aime » donnés: 10
Nb de « J’aime » reçus: 18
A été remercié(e) : 21 fois

Erreur openGL/Mesa

Message n° 20


Message par Rudy »

@jlb , rassure toi c'est un portable de jeu. Je lui ai mis 12 Go de ram 😀 mais effectivement les 2Go c'est la GDDR.
Je corrige la signature.
1 J'aime ce message
MSI CUBI N5 JSL Pentium Silver N6000 - Intel Graphics UHD Jasper Lake, 8 Go RAM, Zorin 16.2
Répondre

Créer un compte ou se connecter pour rejoindre la discussion

Vous devez être membre pour pouvoir répondre

Créer votre compte

Inscrivez-vous pour rejoindre notre communauté.
Participez aux discussions !
Créez vos propres sujets !

S’enregistrer

Membre déjà inscrit